Denso sceglie Apio per migliorare l’efficienza energetica industriale

Use Case
Efficienza energetica
Il panorama energetico industriale sta attraversando una metamorfosi significativa, una trasformazione che va ben oltre il semplice rapporto tra produzione e consumo.
Stiamo assistendo alla straordinaria evoluzione del ruolo delle industrie nella transizione energetica e di una serie di fattori chiave, tra cui la crescente adozione di accordi strategici con operatori di rete tramite Power Purchase Agreement (PPA) e gli Energy Performance Contract (EPC), nonché un'attenta rimodulazione del potenziale di ogni industria in termini di efficienza energetica, produzione di energia, autoconsumo e flessibilità con la rete, in relazione al modello delle microgrid e delle UVAM.
In questo scenario, che richiede un'elevata digitalizzazione sempre più in linea con i paradigmi dell’industria 4.0, Apio ha messo in campo tutto il suo know-how e la sua tecnologia avanzata per rispondere all’esigenza di Denso con una piattaforma progettata in linea con la normativa ISO 50001 che gli permetta di continuare ad essere leader del settore industriale dell’automotive nel nuovo scenario energetico.

I numeri del progetto

+50

stabilimenti monitorati quotidianamente

+100 GWh

energia gestita giornalmente

+20%

risparmio da manutenzione predittiva

Sustainable
Sustainable
Sustainable
Sustainable
Sustainable
Sustainable
Sustainable

Obiettivi di sviluppo sostenibile raggiunti

Implementazione di una soluzione integrata per l'ottimizzazione del flusso informativo energetico e l'analisi economica della produzione.

Nell'ambito degli sforzi mirati all'ottimizzazione della gestione energetica e dell'integrazione con i processi produttivi, il team di ingegneria degli impianti Denso a San Salvo (Chieti) ha sottolineato l'essenzialità di un monitoraggio meticoloso dei flussi energetici e di una collaborazione operativa con i sistemi di gestione aziendale preesistenti, come l'Enterprise Resource Planning (ERP) e i Manufacturing Execution Systems (MES). Questa iniziativa si propone di consolidare un ecosistema informativo integrato, in grado di interagire efficacemente con le infrastrutture IT dell'organizzazione, preparando l'azienda per un'interazione sempre più intensa con le opportunità offerte dal mercato energetico.
In linea con la filosofia di interoperabilità agnostica promossa da Apio, è stata avviata l'implementazione di sensoristica avanzata per la misurazione dei consumi energetici, sfruttando tecnologie di trasmissione dati wireless come Wi-Fi e LoRaWAN. Questo approccio ha consentito di superare le restrizioni delle infrastrutture cablate, favorendo un'installazione flessibile e minimamente invasiva.
Per potenziare l'analisi dell'impatto economico del consumo energetico sulla produzione, è stata sviluppata una piattaforma di ultima generazione. Questa soluzione permette un monitoraggio dettagliato dei principali vettori energetici (elettricità, gas, acqua) utilizzati negli stabilimenti. Grazie a questo sistema, il personale tecnico di Denso può ora calcolare con precisione il costo energetico associato alla produzione di ogni singolo componente, integrando queste informazioni con le risorse informatiche aziendali esistenti (ERP, MES).
Ciò che abbiamo fatto è stato analizzare la richiesta di Denso e applicare la maggioranza dei nostri framework su una soluzione che rispondesse ad ogni necessità permettendoci di realizzare una piattaforma pronta all’uso nell’arco di soli 8 mesi.

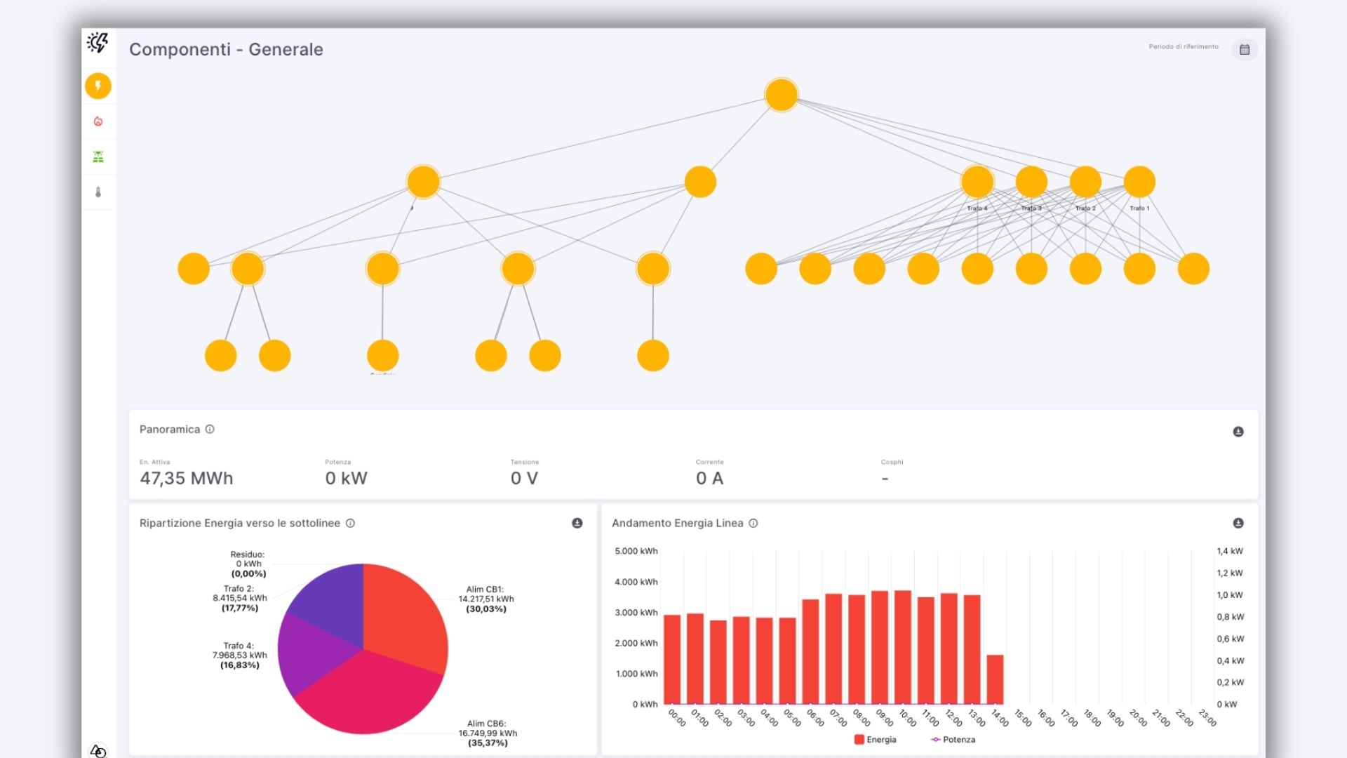
Come avere uno sguardo approfondito sui flussi energetici

In linea generale la piattaforma permette di monitorare il consumo complessivo di vettori energetici elettrico, termico e idrico fornendo un'analisi globale dei flussi. Questa panoramica consente di comprendere l'equilibrio energetico dell'intero complesso industriale, fornendo una base solida per l'identificazione di possibili inefficienze e l'implementazione di strategie di risparmio energetico. Questo livello di analisi è fondamentale per Denso poiché permette l'adeguamento alle normative vigenti e l'ottenimento di certificazioni energetiche come l'ISO50001.
Ottimizzare l'efficienza industriale attraverso l'uso di software per il monitoraggio energetico industriale
Nello specifico permette l’analisi dei consumi suddiviso per macro-categoria quali servizi principali, servizi ausiliari e servizi generali. Questa segmentazione consente di valutare in modo più preciso il peso energetico dei diversi settori del complesso industriale, come i servizi principali, ausiliari e generali. Questo livello di dettaglio è indispensabile per Denso per l'implementazione di azioni di risparmio energetico mirate, permettendo di concentrare gli sforzi sulle aree di consumo più significative.
Andando ancora di più nel dettaglio, la piattaforma consente di monitorare il dettaglio del consumo suddiviso per uso finale (sistema di illuminazione, impianti, macchinari, etc.). Porta l'analisi a un grado ancora più dettagliato che permette di individuare le specifiche aree operative che richiedono una maggiore quantità di energia. Questo livello di analisi è fondamentale per l'ottimizzazione delle operazioni industriali, consentendo di ridurre i consumi energetici senza compromettere la produttività.
Monitoraggio puntuale dei flussi energetici di tutti i componenti e gruppi di componenti dell'industria
Inoltre, la piattaforma garantisce a Denso di raggiungere un'analisi dettagliata del consumo energetico a livello di singola utenza o gruppo di utenza. Questa specifica suddivisione consente di monitorare il consumo energetico di ogni singolo elemento o gruppo di elementi, come i gruppi di frigoriferi, le luci o le apparecchiature elettriche. Questo livello di analisi è essenziale per la gestione ottimale dell'energia, consentendo di individuare e correggere possibili inefficienze a livello di singolo utente.
Questa soluzione si rivela fondamentale non solo per i professionisti di Denso direttamente coinvolte nelle operazioni produttive e nella gestione dell'efficienza energetica, ma anche per i diversi reparti aziendali, incidendo sulle operazioni quotidiane, sulle decisioni strategiche in aree chiave come le Facility, il Business e il Marketing.
Questi ultimi, grazie ai dati acquisiti, possono esercitare un controllo più informato e sicuro sui processi, sui consumi e sui costi di produzione, promuovendo una gestione olistica delle risorse energetiche in linea con gli obiettivi di sostenibilità e riduzione dei costi operativi.
logo

Notice

We and selected third parties use cookies or similar technologies for technical purposes and, with your consent, for experience and measurement.

You can freely give, deny, or withdraw your consent at any time by accessing the preferences panel. Denying consent may make related features unavailable.

Use the “Accept” button to consent. Use the “Reject” button to continue without accepting.